循環水處理設備的水質處理方法分幾種
循環水處理設備是一套對循環水進行降溫及水質處理的系統設備,可應用于化工、造紙、食品、電力等行業。在工業生產中會產生大量的熱,由于灰塵引入,陽光照射及設備的結構材料等多種因素的綜合作用,需要我們做好水質處理工作。
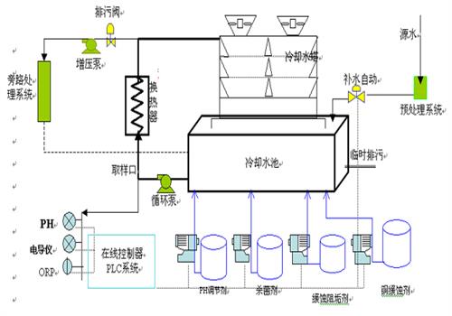
為了使系統長期穩定的運行,須定期對系統進行清洗,對水質、腐蝕性等情況進行日常監控。水質的穩定處理,影響循環水穩定的因素有水質污染,濃縮作用,水溫變化等。水質穩定處理,使循環水處理設備能在較高的濃縮倍數下運行,不但可以達到生產需要,還可以達到節水的目的。但是過高的濃縮倍數會使循環冷卻水的硬度、堿度和濃度升的太高,水的結垢情況會增加很多,從而使得結垢控制的難度增加。
其次,防水垢的穩定處理法。1.可根據所選用的處理方案和濃縮倍數的要求,控制成垢物質進入冷卻水中的量,把補充水軟化到特定程度,來控制水中鈣離子的含量;2.使用阻垢劑破壞鹽類的結晶增加過程,以達到控制水垢形成的目的;3.在循環水中加二氧化碳減低PH值,來達到控制水中碳酸根離子的目的。
第三,菌藻的處理,一般一周做一次化驗,根據化驗結果來決定是否需要加殺菌劑,投藥前要將循環水濃縮倍數控制在標準范圍內,然后關閉排水閥和補水閥,使系統處于無泄水狀態,以免減低藥劑濃度。投藥后大量排水及補水,直至泡沫除去干凈。
第四,預膜,為不讓系統管道,冷卻器等腐蝕,每次檢修后,開車進行前進行預膜,使設備、管道內形成一層保護膜。
第五,控制循環冷卻水的濁度,一般該濁度應控制在10-15mg/L,主要方法有:采取旁濾處理,控制補充水的濁度,控制微生物的繁衍,不讓淤泥產生。
以上就是關于循環水處理設備的水質處理方法,如果您還想了解更多資訊,可直接登陸君浩官網:http://m.yaan1.com咨詢在線客服,也可直接撥打君浩免費服務熱線:400-653-6686,我們期待您的來電。




